
These are exciting times, marked by a transformative change in the way modern applications are rolled out. The transition to Cloud and related technologies is adding considerable value to the process. If you are utilizing solutions like SiteMinder SSO or CA Access Gateway, having access to real-time metrics is invaluable. In the following article, we'll explore the inherent features of the CA SSO container form factor that facilitate immediate metrics generation, compatible with platforms like Grafana.

Our Lab cluster is an On-Premise RedHat OpenShift Kubernetes Cluster which has the CA SSO Container solution, available as part of the Broadcom Validate Beta Program. The deployment of different SSO elements like policy servers and access gateway is facilitated through a Helm package provided by Broadcom. Within our existing OpenShift environment, a Prometheus metrics server is configured to gather time-series data. By default, the tracking of user workload metrics isn't activated in OpenShift and must be manually enabled. To do so, make sure the 'enableUserWorkload' setting is toggled to 'true'. You can either create or modify the existing configmap to ensure this setting is activated.

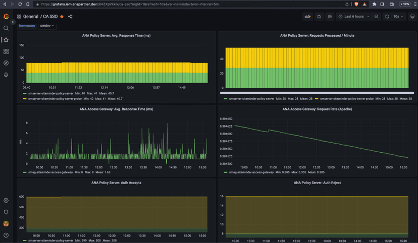
Grafana is also deployed for visuals and connected to the Prometheus data source to create metrics visuals. Grafana data source can be created using the YAML provided below. Note that creation of the grafana datasource will require the Prometheus URL as well as an authorization token to access stored metrics. This token can be extracted from the cluster using the below commands.
SECRET_NAME=`oc get secret -n openshift-user-workload-monitoring | grep prometheus-user-workload-token | head -n 1 | awk '{print $1 }'`
TOKEN=`echo $(oc get secret $SECRET_NAME -n openshift-user-workload-monitoring -o json | jq -r '.data.token') | base64 -d`

Also ensure that a role binding exists to allow the service account (prometheus-k8s) in the openshift-monitoring namespace access to the role which allows monitoring of resources in the target (smdev) namespace.


Once the CA SSO helm chart is installed with metrics enabled, we must also ensure that the namespace in which CA SSO gets deployed has openshift.io/cluster-monitoring label set as true.

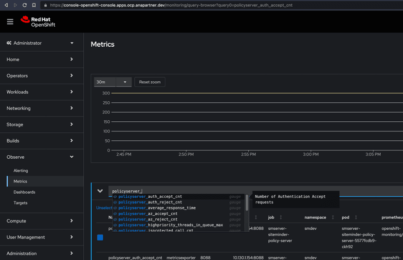
We are all set now and should see the metrics getting populated using the OpenShift console (Observe -> Metrics menu item) as well as available for Grafana's consumption.

In the era of next-generation application delivery, integrated monitoring and observability features now come standard, offering considerable advantages, particularly for operations and management teams seeking clear insights into usage and solution value. This heightened value is especially notable in deployments via container platforms. If you're on the path to modernization and are looking to speed up your initiatives, feel free to reach out. We're committed to your success and are keen to partner with you.